Category / Business / Documentation

    Loading posts...
  • Be Safe app with satellite communicators

    Maximizing Your Mobile App Sale: A Checklist for Success

    Maximize your mobile app sale with this comprehensive checklist of important documentation pieces that need to be in place before you list your app on the market.

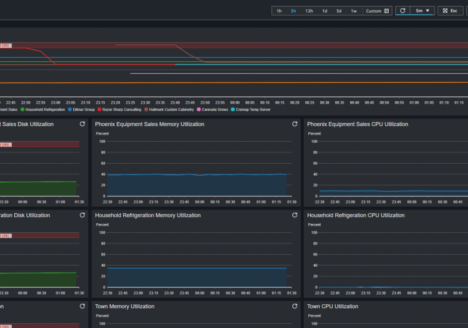
  • CloudWatch Agent Screenshot

    Configure CloudWatch Agent

    The Unified CloudWatch Agent is a utility that is installed on your virtual machine to provide metrics such as: Disk Utilization, Memory Utilization, Swap Usage, and CPU Utilization that are not available to EC2. …